Comment savoir si une action a un effet sur mes indicateurs ?
Pour savoir si des actions mises en place dans votre entreprise portent leurs fruits, nous avons conçu le sous menu Evolution disponible via le menu Tableaux de bords.

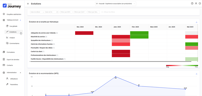
Cet onglet contient les 4 widgets suivants :
- Evolution de la tonalité par thématique : on retrouve ici les 10 thèmes les plus détectés, triés par nombre de détections, ainsi l'évolution de leur tonalité moyenne via des cases colorées. Une case verte indique une tonalité positive (les clients en parlent en bien), une case rouge indique une tonalité négative. La nuance de couleur permet d'identifier rapidement si un thème sur lequel vous avez pris des actions s'améliore ou non.

- Évolution de la recommandation (NPS) : ce widget affiche l'évolution du NPS dans le temps, vous permettant de voir si vos clients ont tendance à plus ou moins vous recommander dans le temps.

- Évolution de la satisfaction globale (CSAT): ce widget affiche l'évolution du taux de satisfaction dans le temps, vous permettant de voir si vos clients ont tendance à être plus ou mois satisfaits de vos services dans le temps.

- Évolution du Niveau d’effort (CES) : ce widget affiche l'évolution du CES dans le temps, vous permettant de voir si vos clients ont tendance à trouver vos services plus ou moins compliqués à utiliser dans le temps.

Les filtres vous permettent de préciser sur quoi vous souhaitez concentrer votre analyse.
Seuls les indicateurs correspondant à des questions incluses dans la dernière version publiée de l’enquête sont affichés. Par exemple, si aucune enquête publiée du projet ne contient de question Recommandation (NPS), le widget "Évolution de la recommandation (NPS)" ne sera pas affiché.